Trends monitoring
Unlocks granular visibility and in-depth insight into costs, waste, and risk metrics over time
To navigate to the Trend Reports page, simply click on the Trends tab located on the left panel.

Each bar in the chart contains slices representing entities defined in the Stack By section.

Trends Report
Reporting highlights trends and seasonality across your Kubernetes environment, directing focus to the most valuable aspects.
You can customize the view for your particular needs and get a clear understanding of your optimization progress, which components of your environment are well-optimized, and what requires attention.
To build your perfect report, we recommend following a few simple steps:
Select the scope that you would like to focus on;
Select the desirable entity to stack;
Select the interval for the data representation;
Include or exclude the particular entities if needed with filters or entities legend.
The following example illustrates the trend of cost for the clusters. The bars in the chart are arranged in a stack, each representing the clusters' weekly cost.
1️⃣ - the total costs of the clusters from the lowest to the highlighted ones.
2️⃣ - the cost of the highlighted cluster.

Scoping parameters
The display data selector defines which data to show. Get the data you want in just a few clicks. Choose the entities, scope, and timeframe to display stacked data.

Scope
A drop-down list enables a quick selection of displayed data scope. It includes the following options:
Cost
Risk
Waste
vCPU/hours
Risk Level (available with Risk scope only)
Allows filtering and displaying the data related to the entities with the relevant risk level:
All
Low
Medium
High

Stack By
A drop-down list enables one to define how the data should be stacked. It includes the following options:
Cluster
Namespace
When selecting Cost stacked by Workload or Namespace, the Show Idle Cost feature is available.
Idle Cost identifies a spare cluster capacity on top of what was requested by particular workloads.
Select the relevant value in the Scope By list (Workload or Namespace), and Show Idle Costtoggle will appear. By default, the toggle is in the on position.

🔍 Dive into the workload details
To explore identified anomalies or specific trends in depth, seamlessly access detailed information on their causes, and/or obtain actionable recommendations for eliminating them, simply jump into the workload Zoom-in window, which provides all the necessary information directly from the Trends Report. This allows you to effortlessly switch from questions to answers, enabling you to make quick, data-driven decisions.

Stack the data by workload to get the overtime cost, waste, or risk trend insights for each workload in your environment. Right-clicking on a workload in the chart will open a Workload Details tooltip, displaying a list of the namespaces where this workload exists.
By clicking on a specific namespace from the list, a Zoom-in window of the workload in that namespace will open.

If there are duplicate workload names inside the same namespace, a workload type will be displayed to differentiate them.
Workloads last seen over 4 weeks ago are displayed in gray.
If you have multiple clusters, filter a specific one to access the View Workload Details tooltip.

🔍 Drill down into node cost analysis
Seamlessly access detailed views of your K8s instances from different perspectives (Node Type, Node Group, or Node Reservation) and quickly identify anomalies or specific trends with just a few clicks.
Stack the data by Node Type, Node Group, or Node Reservation to get the overtime cost insights. Once the data is stacked, new filters will be available to apply. These filters will provide a more granular and customized view of your infrastructure, enabling you to precisely monitor and manage different aspects of your K8s instances.

Interval
You can use a drop-down list to change the interval that each bar in a chart represents. The following options are available:
Hour - data for the last week is presented, with each bar representing a 2-hour data aggregation.
Day - data from the past 60 days are displayed, with each bar depicting a single day.
Week - data spanning 52 weeks is exhibited, with each bar representing a calendar week.
Month - data from the past 13 months are displayed, with each bar representing a calendar month.
Filters

You can customize your Trends Report by choosing which clusters, namespaces, and workloads you want to include or exclude.
Click the entity to add/remove it from the chart
Click
Select Allto select or deselect all the entities from the chartUse the search bar to find the needed entity quickly
Multiselect is available
Use the ✖️ button to clear filters in a single click
If PerfectScale does not detect any workload in the Namespaces for 7 consecutive days, those Namespaces will be consolidated into separate Namespace __deleted-namespaces__
Entities legend

The list of the entities that have been defined under Stack By. Each entity is clickable and is assigned a distinct color that corresponds to the chart.
Maximize your productivity by utilizing Shortcuts.
Ctrl/Command+Clicklegend entity = Select/Deselect the entity. Allows to do a multi-select.Clickchart/legend entity = select one or all entities.
Limit selector
Choose a limit from the dropdown (from 1 to 15) to exhibit only the top N entities selected in Stack By.

The report's scope defines what qualifies for the set limit using the following logic:
Cost scope displays the top N most expensive entities, where N is the limit per page;
Waste scope displays the top N most wasteful entities, where N is the limit per page;
Risk scope displays the top N entities with the most risks, where N is the limit per page;
vCPU/hours displays the top N entities with the highest vCPU/h value, where N is the limit per page.

The entities not falling within the specified limit will be consolidated to Other on the diagram. To view entities beyond the limit, use the Previous and Next buttons.
Save report
Once your report is ready, you can save the view for future reference using the Save Report feature. This will help you avoid repetitive actions and streamline your investigation process. Saved reports are visible and accessible to every authorized user in your tenant.
Use the Set as my default checkbox to load the report as the default view the next time you open Trends.

If you apply changes to a previously saved report and save it with those changes, it will create a new report instead of affecting the initial one.
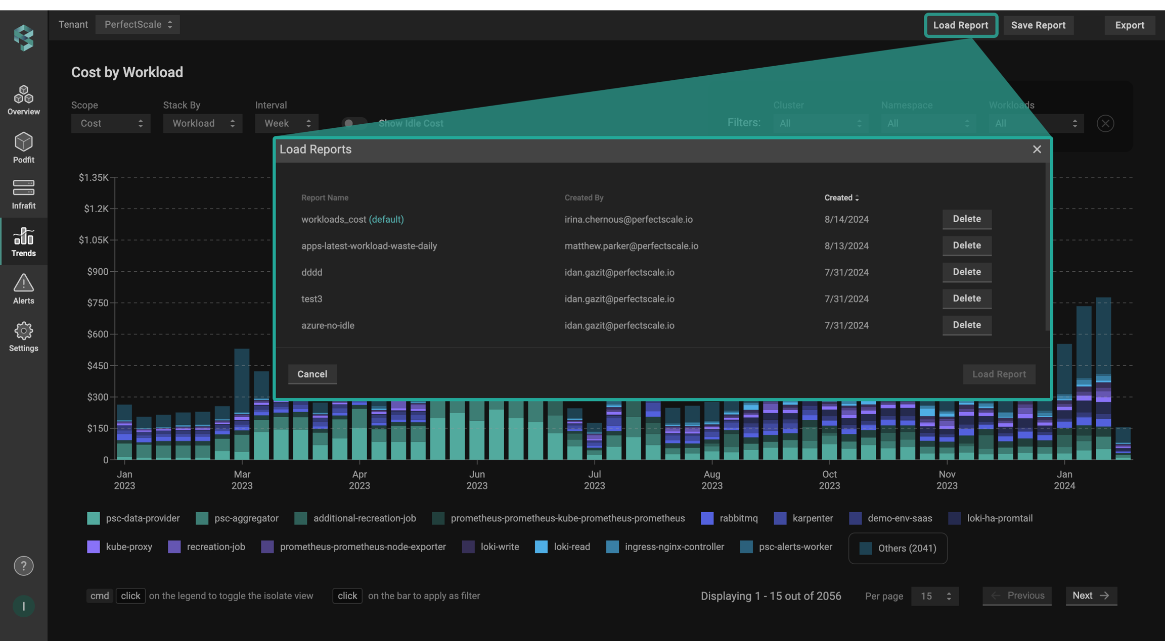
Load report
Seamlessly load your saved views with just a few clicks. Clicking the Load Report displays all saved reports across your tenant, allowing you to sort the list by report name, creator, or creation date. Select the desired report from the list and click Load Report button to recreate the saved view.

The Delete option allows you to remove saved views from the list. Each user can only delete their own saved reports.
Export report
The export feature gives you the ability to export your data into a .csv file for seamless analysis and sharing effortlessly. Click the Export button, and the data will be exported to your local machine in a few seconds.

Was this helpful?